성능모니터링
- 홈
- 솔루션
- 성능모니터링
앱 단말에서 서비스 레벨까지 모바일 전 영역 성능 모니터링 솔루션 InterMax for Mobile
InterMax for Mobile은 모바일 앱 품질을 파악하고 문제를 해결하기 위해 SDK 연동을 통한 다양한 모니터링을 실시합니다. 실시간 데이터 수집은 물론, 이슈 발생 시 즉각적인 대응과 사후 분석을 통해 고객 서비스 만족도를 향상시킬 수 있습니다.

-
앱 사용에 대한 비즈니스 흐름을 파악하여 최적의 UI / UX 제공
-
모바일 성능 데이터를 활용한 신속한 이슈 대응
-
서비스 성능 향상으로 모바일 채널 서비스 안정성 확보
-
InterMax와 연계한 E2E 분석
특장점
InterMax for Mobile은 다양한 모바일 성능 관리 기능을 통해 실시간 모니터링은 물론, 이슈 발생 시 즉각적인 대응과 원인 분석이 가능합니다.

실시간 모니터링
주요 지표 표현 및 임계치 설정에 따른 알람

통합 모바일 앱 관리
여러 모바일 앱을 단일 뷰에서 통합 모니터링

개발 및 적용 편의성
SDK를 제공하여 단순 API 호출만으로 적용

다각적 고객 행동 분석
모니터링 대상 항목을 추가하여 통계 / 분석 화면 생성에 용이

사용자 트랜잭션 분석
주요 업무에 대한 성공 / 실패로 완료된 결과 분석

네트워크 트래픽 분석
HTTP / HTTPS 호출 페이지의 처리 속도 측정

오류 분석
크래시 및 오류에 대한 로그 수집 및 분석

하이브리드 앱 모니터링
Native / Script SDK가 서로 통신하여 두 레이어의 모듈을 통합한 모니터링 실시
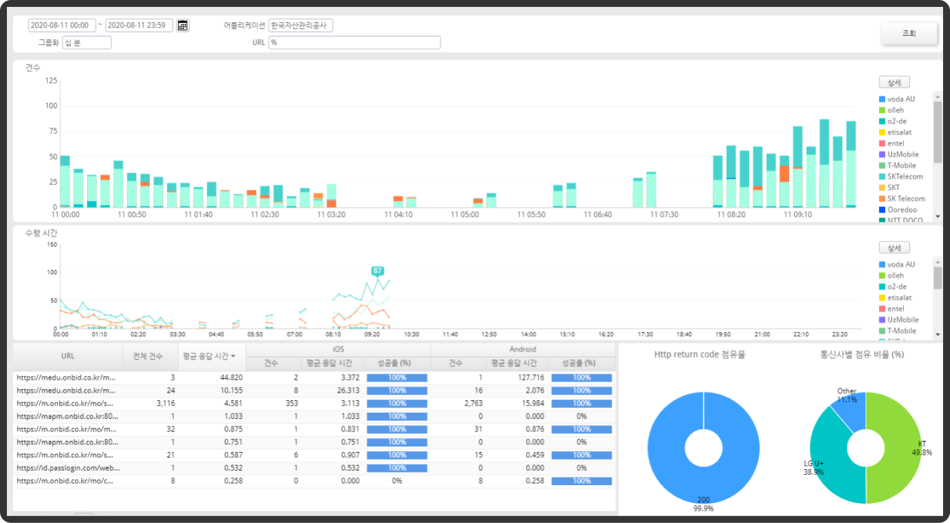
모니터링 뷰
분석 뷰
아키텍처

도입 사례

은행 모바일 트레이딩 시스템
도입 배경
모바일 앱의 성능 모니터링을 통한 서비스 품질 향상 및 다양한 고객 서비스 유형 분석을 통한 활용성 증대 목적
도입 효과
- 모바일 앱 내 개별 트랜잭션의 문제 구간 즉시 식별 및 예외사항과 크래시 발생 시 상세 원인 파악 가능
- 네트워크의 장애인지, 앱 단말의 장애인지 원인 분석이 가능해짐
- 통합 대시보드를 통하여 즉각적인 상황 인지 및 실시간 성능 모니터링 가능
- 사용자의 행동 분석을 통해 장애 발생 현상을 재현하여 특정 상황에서 발생하는 장애에 대한 신속한 원인 파악 가능
- 다양한 고객 서비스 유형 및 행동 정보를 통하여 마케팅 데이터로 활용